可伸缩。自动化。可扩展。
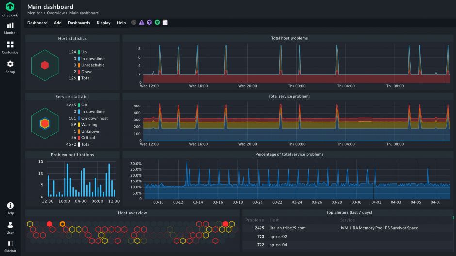
获得整个IT基础设施的完整视图:从公共云提供商到您的数据中心,跨服务器、网络、容器等。Checkmk 帮助 IT Ops 和 DevOps 团队以最佳性能运行 IT。
Checkmk 平台的内核是高性能核心,可扩展至数百万个监控服务,同时保持较小的占用空间。
z它的 REST API 和许多自动化功能,如主机自动注册,使您的 IT 团队不再需要手动操作。
Checkmk 不仅能对支撑您业务的一切实施监控,还能通过细粒度访问控制、加密和 2FA 保证安全。
Checkmk通过现代REST API的自动发现、自动配置和内置代理管理,使您无需手动操作
通过高性能分布式架构监控全球数十万台主机和数百万个服务
定制或扩展 Checkmk 的开放源代码。使用 Check-API 编写自己的监控插件或扩展现有插件
{{item.text}}





适用于中型基础设施的开源 IT 监控。
可伸缩和自动化的企业级 IT 监控。
为云和混合基础设施提供最先进的 IT 监控。
从用户角度监控应用程序。在 Checkmk UI 中无缝整合 IT 基础设施和合成监控,创建涵盖任何用例的各种合成测试。由Robot Framework提供支持。
在现有虚拟化平台或专用设备中运行 Checkmk。这两种设备都经过预先配置,因而可快速部署,并通过自动补丁和更新确保免维护操作。