网络流量监控

了解网络流量的趋势、最高用量者和亮点。有了 Checkmk 的 ntopng 附加组件,只需一个工具就能检查数据包和网络流量。



报价
探索您的网络流量

只需使用一种工具,即可发现您的网络流量中的最高用量者、瓶颈和可疑流量。

深入了解您的网络

收集有关网络流量的深入信息,扩大监控范围。

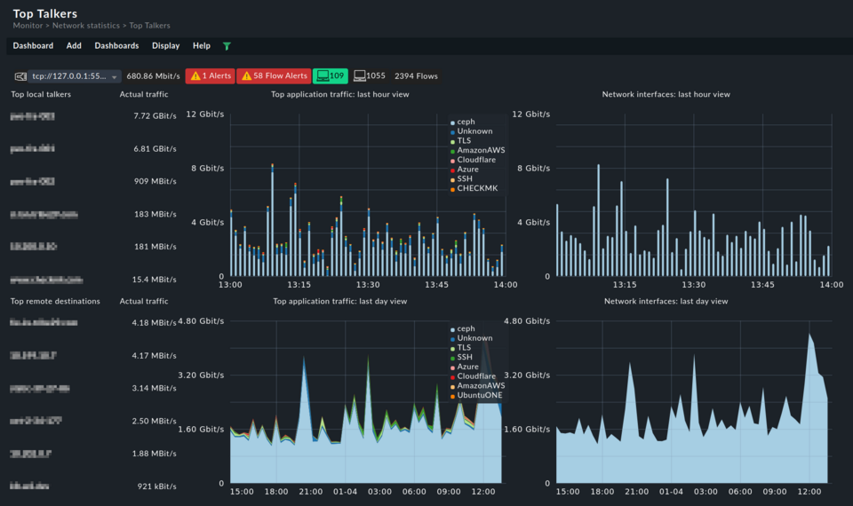
完整的网络监控解决方案

利用自定义视图和仪表盘分析网络使用情况,从而形成完整的网络流量监控系统。

使用 ntopng 进行网络流量监控

利用网络流量监控工具,了解网络的使用情况,找出潜在的安全威胁,提高网络活动的可见性。透过网络流量深入了解流量的来源、内容、时间和数量。



  • 识别网络中的高流量使用者
  • 发现流量趋势,防止网络拥塞
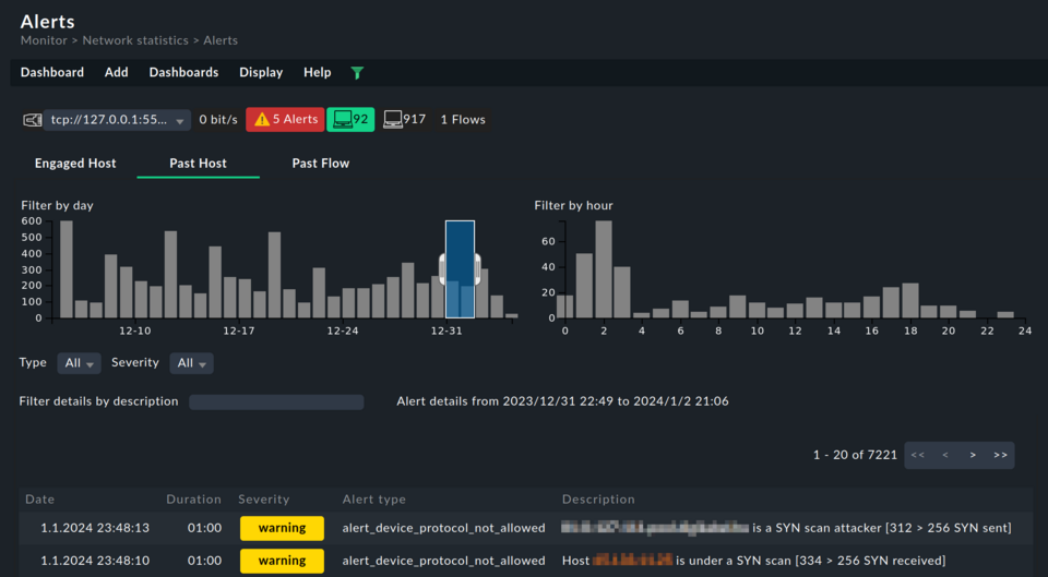
  • 识别可疑的网络流量
  • 检测可能的瓶颈,防止停机
  • 洞察网络流量数据,确保容量始终有富余
  • 通过排除网络速度减慢、峰值和网络过度使用的故障,改善用户体验
终极网络流量监控工具

使用 Checkmk 商业版中的 ntopng 附加组件,获得终极网络监控解决方案。

  • 由于大多数网络设备已支持 NetFlow 或 IPFIX,所以您可在数分钟内了解全局
  • 允许对流量进行高级报告:从带宽使用历史到最近的高流量服务
  • 加强网络安全保护,轻松发现异常和漏洞
  • 使用深度数据包检查获取更细粒度的信息
  • 功能强大的 Checkmk 通知系统可对所有变化发出预警
探查网络使用情况,获得更深入的洞察力

通过用户友好的Checkmk用户界面访问ntopng的探测器和收集器,进而利用ntopng的网络数据采集功能。

  • 支持多种流量协议(NetFlow、sFlow 和 IPFIX)
  • 通过插件扩展性获得更多功能
  • 在不同协议及其版本之间转换流量数据
  • 利用 nDPI 开源库进行深度报文检测
  • 检测 240 多种流量协议
  • 通过网络用户界面可视化流量数据,或将其导出到其他地方(Kafka、数据库、系统日志、JSON 或纯文本)
对使用 Checkmk 进行网络流量监控感兴趣?

将 ntopng 集成到 Checkmk 中,扩展您的网络监控。

报价