合成监控

深入了解您的应用程序在不同地点和浏览器上的用户体验。使用Checkmk合成监控插件为任何应用程序或服务创建合成测试。



   获取 Checkmk 2.3         报价
了解最终用户的问题

通过自定义合成测试模拟最终用户行为,揭示 IT 基础架构上不可见的问题。

确保应用程序正常运行

不仅能监控应用程序的可用性和性能,还能通过任何设备随时随地监控其功能。

监控任何应用程序

测试任何应用程序,从现代网络应用程序到内部部署的 Windows 应用程序,甚至包括特殊用例。

通过一个工具同时监控应用程序和基础架构

提供良好的用户体验是成功交付服务和产品的关键。监控关键的用户业务,防止出现摩擦、障碍和用户挫败感。



  • 通过暴露基础架构方面看不到的问题,实现应用程序的高可用性
  • 从用户角度深入了解用户体验
  • 超越可用性和性能监控:测试实际功能
  • 从多个地点和用户客户端进行功能测试
  • 管理服务等级协议(SLA)和服务水平目标(SLO)
  • 通过浏览器测试主动监控端到端用户流
完全灵活地以任何方式监控任何应用程序

Checkmk 合成监控插件允许您创建数百种不同的合成测试,使您获取广泛的潜在用例。

  • 监控任何平台上的任何客户端
  • 主动检测最小的性能偏差
  • 在任何浏览器、任何移动设备和任何操作系统上测试用户界面
  • 测试任何应用程序:从本地 Windows 应用程序到现代网络应用程序
  • 适用于任何用例的关键字库:数据库、REST API、本地应用程序,应有尽有
  • 覆盖各种特殊用例:用 Python 编写自己的库
  • 通过对运行时进行基于模式的监控,获得精细的洞察力
简单而强大

Checkmk 合成监控允许非开发人员编写简单的低代码抽象测试,因此更容易覆盖特殊和复杂用例。

  • 与领先的测试自动化系统Robot Framework 100%兼容——无需调整现有测试
  • 高度抽象性简化了测试设计和维护
  • 强大的基于规则的配置
  • 自动重新执行失败的测试
  • 测试结果一目了然:甚至可在日志中嵌入屏幕截图和屏幕录制,使测试结果一目了然
  • 通过清晰的分步截图可视化用户流
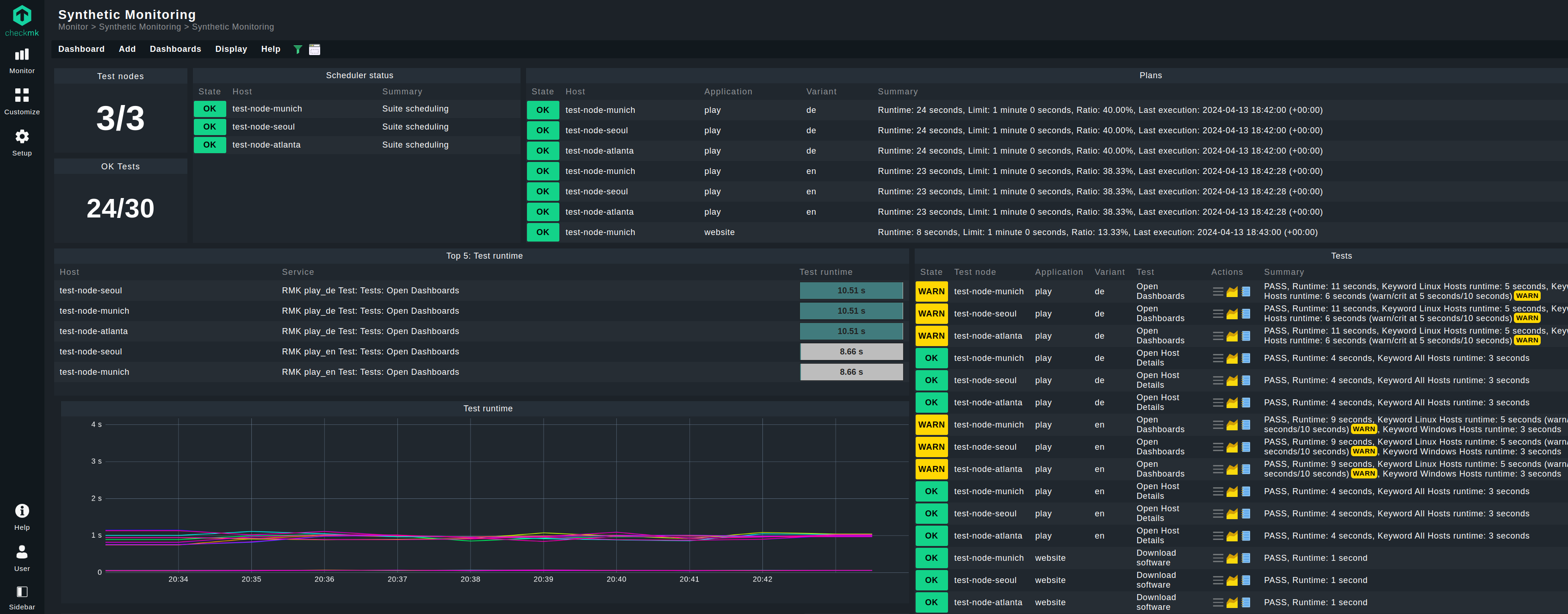
完全集成到 Checkmk 平台

合成监控完全集成到Checkmk平台,为监控用户提供无缝配置和监控体验。

  • 利用Checkmk内置部署机制
  • 在Checkmk标准监控视图和仪表盘中可视化结果
  • 使用Checkmk内置的细粒度警报功能配置警报功能
  • 利用您现有的定义通知来通知负责团队
  • 总之,使合成监控成为您基础设施和应用程序监控不可分割的一部分
常见问题
真实用户监控与合成监控有何不同?

真实用户监控 (RUM) 基于真实用户数据行为,收集来自活动系统的指标和真实使用数据。合成监控通过脚本模拟真实用户的行为,使用合成测试来模拟这些数据。

Robot Framework是什么?

Robot Framework是一个开源自动化框架。它由Robot Framework基金会提供支持,具有开放性和可扩展性,并拥有一个庞大的社区。它主要用于机器人流程自动化(RPA)和测试自动化,后者即Checkmk 的合成监控插件实施的用例。

RCC是什么?

Robotmk使用开源工具RCC在测试客户端上自动构建定制的执行环境,其中机器人框架测试可相互隔离运行。这大大减少了管理工作。

准备好探索 Checkmk 的全部功能了吗?

下载试用版,了解它的实际功能。

开始试用