面向系统管理员和DevOps人员的可扩展服务器监控软件

使用最佳的服务器监控软件,确保您的基础架构达到最佳服务器性能。告别可预防的中断、深夜或周末紧急情况。

开始试用
  • 监控任何类型的服务器(网络、邮件、数据库服务器等)
  • 通过使用 2,000 多种智能检查,灵活监控服务器
  • 配置、自动发现和网络映射简单易用
  • 适用于 Windows、Linux 和更多操作系统的本地代理
  • 使用 SNMP 和 TCP/UDP(FTP、LDAP、IMAP 等)进行无代理监控
  • 基于 HTTP/XML、SSH 或 TELNET 的 API 检查
  • 测量间隔短至 1 秒
我们支持的部分供应商
选择 Checkmk 作为服务器监控工具的理由
几乎与一切兼容

Checkmk 支持对几乎所有操作系统的监控: Linux、Windows、macOS以及许多其他操作系统,如BSD。

超强的可扩展性和灵活性

一个Checkmk实例可监控数千台服务器,并可通过我们的分布式监控设置轻松实现水平扩展。

智能监控

Checkmk可智能发现服务器上需要监控的指标,无需任何额外配置。

快速上手

Checkmk可让您在15分钟内完成从零到监控的转变。使您的新服务器监控解决方案的安装超级简单快捷!

一体化服务器监控软件

您的组织使用了多种类型的服务器。因此,使用一款能帮助您同时开始监控所有服务器的服务器监控软件非常重要。

Checkmk 通过其超过 2,000 个插件的庞大集合提供了这种灵活性。以下是一些可使用Checkmk监控的服务器类型示例:

  • 邮件服务器监控:使用我们的通用 POP3、IMAP 或 SMTP 检查之一,确保您的邮件服务器可靠运行。使用我们为 MS Exchange、Postfix、qmail 等提供的插件,获取有关邮件应用程序的详细信息。
  • 网络服务器监控:从我们HTTP、FTP 和 SSL 的主动检查中获取警报,确保将网络服务器的停机时间降到最低。监控 Apache 和 Nginx 网络服务器的性能指标。
  • 数据库服务器监控:Checkmk 支持所有主要数据库的监控: MySQL/MariaDB、Microsoft SQL、PostgreSQL、Oracle、MongoDB、IBM DB2、IBM Informix、SAP HANA、Microsoft Azure SQL和Amazon Web Services RDS。
  • 应用服务器监控:Checkmk 帮助监控几乎所有 Java 应用服务器(如 JBoss、Oracle WebLogic、Apache Tomcat、IBM WebSphere)。
  • FTP 服务器监控:跟踪 FTP 服务器的可用性和响应时间,监控服务器的 CPU 负载、容量、内存利用率、网络延迟和数据包丢失。

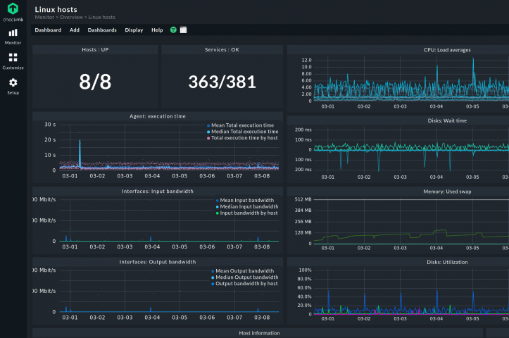
Linux 服务器监控

准确了解 Linux 服务器的健康状况和性能。我们支持以下 Linux 操作系统: Debian、Ubuntu、Red Hat Enterprise Linux、Fedora、CentOS、openSUSE、SLES 和其他衍生版本,以及所有其他基于 DEB 的发行版。

使用 Checkmk 监控 Linux 服务器的优势:

  • 占用空间最小(代理只需很少的 CPU、RAM 或硬盘空间)
  • 完全透明(只执行一个 shell 脚本,在其中可以看到所有命令)
  • 完全安全(代理不允许任何网络访问)

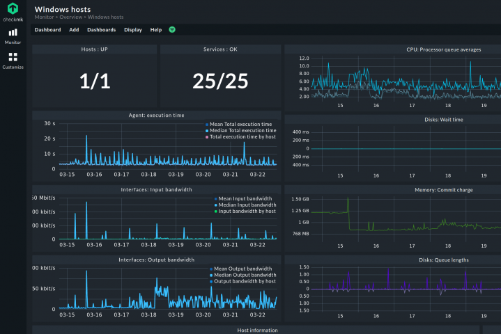
Windows 服务器监控

监控 Windows 服务器,深入了解 CPU、内存、磁盘使用、服务、进程、网络接口、文件系统等关键指标。快速识别并解决任何性能或可用性问题。

使用Checkmk监控Windows服务器的优势:

  • 可作为Windows 事件日志的集成日志管理
  • 轻松集成对 MS Exchange、Active Directory、MS SQL 和 Skype 的监控
  • 可监控最新的 Windows 操作系统和旧版本(Windows XP、Windows Server 2003 等)
  • 使用简单的可执行文件,无 DLL 依赖性(由于代理不从网络读取数据,因此无恶意代码注入风险)

虚拟服务器监控

监控虚拟化服务器环境的健康状况和可用性。Checkmk支持所有主要虚拟化平台的实时监控,如VMware ESXi、Microsoft Hyper-V和相关虚拟机。

虚拟服务器监控已集成在Checkmk中,因此几乎无需额外设置即可监控虚拟机。Checkmk 本身也可在虚拟设备内的虚拟服务器基础设施上运行。

集中管理资产

Checkmk硬件和软件清单可自动发现和管理所有受监控服务器和工作站的硬件和软件资产信息。

轻松识别具有易受攻击和过时软件版本的主机,以便采取行动保护 IT 安全。Checkmk 还可存储服务器库存历史,帮助您跟踪环境变化,如 BIOS 更新、内存升级。

将Checkmk与您的配置管理数据库(CMDB)集成,就可持续掌握IT的最新概况。

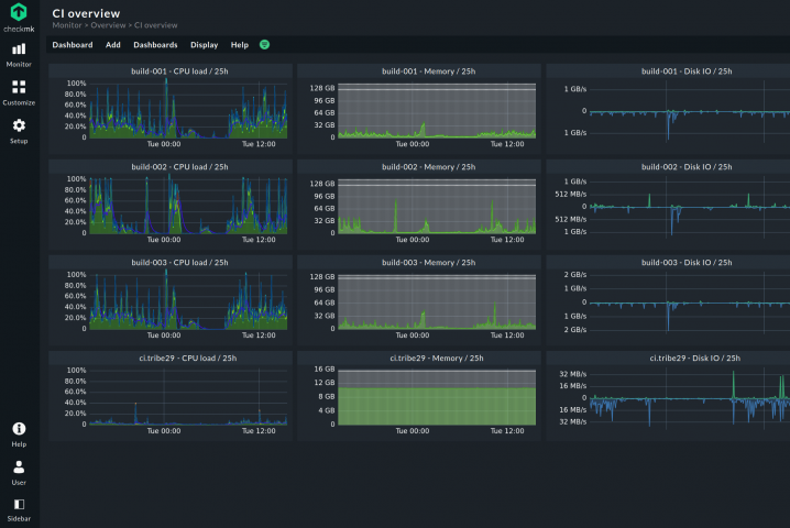
可视化数据,实现最佳服务器监控

作为最佳服务器监控软件之一,Checkmk 不仅为大多数服务器操作系统(如 Windows、Linux 和 Unix)提供强大的监控代理。它还支持通过 SNMP、IPMI、WMI 或 Redfish 进行无代理监控,以及通过服务器供应商接口收集数据。

Checkmk 将状态、指标和日志相关的数据集合在了一个解决方案中,并通过功能强大的仪表盘提供大量可视化选项。使您能够从监控中获得最大收益。

监控服务器性能

如有必要,Checkmk 可让您只关注系统的性能指标。通过监控服务器性能,您可以严格关注物理服务器的CPU利用率、内存消耗、磁盘I/O和网络性能,或有关服务器使用情况的更多具体指标。

例如,您可以监控网络服务器的响应时间、备份服务器的网络带宽利用率,甚至文件服务器每个写入内存块的等待时间(延迟)和每秒输入/输出操作次数(IOPS)。

像 Checkmk 这样的服务器性能监控工具可以提供可能的瓶颈线索,帮助消除性能问题,并使用性能数据验证 SLA(服务水平协议),例如服务器是否在特定时间内提供了所需的性能。

整个 Checkmk 环境支持的检查插件和性能计算器的基础非常成熟、稳定。且几乎每一天都有更新。

他们对新系统的支持更新地非常频繁,如果您有意申请,他们会在很短的时间内就将其纳入核心发行版。这种灵活性是其他大型竞争对手无法比拟的。

——服务经理 沃尔夫冈G.
深受全球品牌和地方组织的信赖
资源
常见问题
什么是服务器监控软件?

Checkmk 等服务器监控软件允许 IT 管理员从其 IT 环境中的服务器收集数据。根据这些收集的服务器指标,IT管理员可以检测和诊断任何可能威胁服务器性能或稳定性的问题。

为什么需要服务器监控?

服务器执行着关键业务任务,是每家公司成功的关键。因此,除了网络监控之外,服务器监控也是 IT 基础设施监控中最关键的任务之一。

它通过监控底层技术以及监控服务器和应用程序性能,帮助 IT 团队确保 IT 流程的顺利运行。这样,服务器监控系统就可以充当预警系统,在公司 IT 出现故障或性能瓶颈之前采取纠正措施。

在选择服务器监控方案时应注意什么?

在选购服务器监控软件时,您应当注意以下5点,方能选出没有弱点、覆盖一切要素的服务器监控方案:

  • 监控数据: 监控软件必须能够以有意义的方式收集数据。这包括通过 SNMP、WMI、IPMI 或 Redfish 进行的无代理监控,以及通过监控供应商提供的功能强大的代理进行的基于代理的监控。
  • 资源要求: 监控服务器不应占用主机和网络不必要的容量。因此,服务器监控器占用的空间应尽可能小。
  • 代理管理和适应性: 明确所选监控软件如何管理其监控代理,包括如何在目标系统上安装以及代理配置的调整适应。自动化和易于使用的网络接口将会提升监控效能。
  • 兼容性和可用性: 检查服务器监控解决方案提供商是否对其软件进行更新和打补丁。另一个需要考虑的问题是平台之间的兼容性,例如,对混合基础设施的监控。
  • 安全性和透明度: 系统管理员需要知道监控代理通过哪些特定协议和端口进行通信,以及如何在服务器和服务器监控软件之间建立连接。
我可以使用Checkmk Enterprise标准版监控多台服务器吗?

可以。Checkmk Enterprise标准版是一个服务器监控解决方案,基本上没有限制您可以监控多少台服务器。而且定价不是基于您监控的服务器数量,而是根据受监控服务的总数来确定的。

“检查”(Check)是什么?

检查由监控系统执行,用于 “检查 ”主机或主机上服务的状态。检查使用插件监控特定或自定义指标以及主机(如服务器、交换机、存储)或应用程序的状态。

准备好探索 Checkmk 的全部功能了吗?

下载试用版,了解它的实际功能。

开始试用