Checkmk 提供有关 K8s 环境的健康状况、利用率和性能的所有信息。
Checkmk具备1秒的查询间隔和自动发现功能,帮您自动监控动态基础设施。
预先配置的智能警报可避免错误警报,仅在问题实际发生时才通知您。
Checkmk 提供 Kubernetes 环境中的所有上下文信息,并向您显示问题的确切原因。
降低 Kubernetes 的复杂性
使用Checkmk跟踪您的Kubernetes环境。Kubernetes 监控软件为您提供了监控复杂动态基础设施所需的一切:
您可在我们的演示服务器上体验 Kubernetes 监控之旅:

K8s环境的整体视图
在Checkmk中,您可通过 Cluster Collector全面了解 Kubernetes 环境。它不仅能通过 API 服务器收集有关节点和容器状态的信息以及有关 pod 和部署的元信息,还能提供有关资源消耗的详细信息。
有了 Checkmk,您可以轻松监控 CPU、内存、文件系统、磁盘 I/O、内核性能和线程等指标。通过将节点纳入监控,您还可以识别节点上 Kubernetes 以外的问题,避免令人讨厌的意外情况,如僵尸进程大量生成或文档系统不小心被应用程序填满。
深入洞察:只需点击几下即可实现
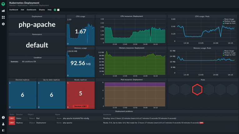
Checkmk使用经过预设和互联的仪表盘为您进行 Kubernetes 监控。所有相关数据都经过可视化处理,只需点击几下即可访问。
让 Checkmk 为您管理 Kubernetes 的复杂性:借助功能强大的仪表盘,浏览集群、节点和 pod 的所有详细信息。一目了然地识别Kubernetes环境中的CPU和内存瓶颈、不稳定性或用户过载。

针对真正问题的智能警报
Checkmk为每个Kubernetes对象提供预先配置的智能警报,这些警报遵循特定逻辑。Checkmk 内置有Kubernetes相关的专业知识,由于Kubernetes具有自我修复功能,所以Checkmk 仅在Kubernetes在一定时间内无法自我修复时发出警报。这样,Checkmk 可避免发出错误警报,并只在出现实际问题时才通知您。
借助 Checkmk 分配的标签,您还可以根据自己的需要定制通知。在添加或定制警报时,标签为您提供了最大的灵活性。因此,您可以轻松配置有关CPU使用情况、阈值或请求的警报。
轻松进行根本原因分析
Checkmk 将来自 Kubernetes 环境的指标、状态和事件整合到一个工具中。这为您提供了保持动态容器基础设施平稳运行所需的所有上下文信息。因此,Checkmk 不仅能让您深入了解环境的方方面面,还能详细说明问题的根源所在。
例如,如果一个 pod 无法运行,Checkmk 可判断出是哪个容器导致的问题,以及出现了何种错误。