
您的整个业务都依赖于高效运行的网络基础设施。然而,随着时间的推移,即使是小公司的网络也会变得非常复杂,很容易就会迷失方向,难以全面监控。一个好的网络监控软件可以帮助处理这些问题。
Checkmk 是一款网络监控工具,可以帮助您快速监控整个网络,而且它不仅涵盖主要设备,还涵盖广泛的供应商,甚至是主流以外的供应商。这一切都不需要复杂的配置和无休止的警报。只需点击几下,这款网络监控工具就能监控所有网络设备,如:
超高效网络监控
Checkmk 使用基于规则的概念配置网络监控。与需要配置每个“传感器”的基于模板的方法相比,这种方法在监控大量类似设备时尤为强大。
只需几条规则,您就可以配置整个网络监控,例如只监控接入端口的错误率。路由器和交换机可能有几百条 SNMP 信息,因此只监控真正重要的信息非常重要。Checkmk 知道哪些数据重要,并为您过滤数据,以便您在网络监控中看到真正需要的数据。
适用于小型网络和互联网服务提供商
Checkmk 附带 2,000 多项预配置检查,可以监控任何交换机、路由器或防火墙。
您可以监控只有几个端口的低端交换机的网络接口,也可以监控拥有几百个端口的大型核心交换机或为互联网供电的设备——针对您的BGP路由器监控 BGP 会话、路由引擎、风扇、内存、文件系统等。
了解交换机端口使用情况
您是否曾站在交换机前,想知道哪些端口正在使用,哪些没有,或者怀疑某人并不是简单地拔掉了一条线?您是否曾而拔掉您CEO的网线,因为看起来那个端口并没有被使用,但实际上他只是在出差?
Checkmk 在网络监控中结合了实时数据和历史数据,以了解交换机的哪些端口正在使用。利用交换机端口统计功能,您可以立即查看哪个端口处于打开/关闭/空闲状态、速度、当前是否正在使用以及上次使用的时间。
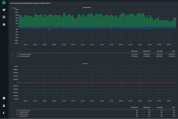
通过带宽网络监控避免瓶颈
Checkmk 不仅监控 IT 基础设施中的所有网络接口,还监控每个端口的带宽消耗。利用Checkmk的带宽网络监控功能,您可以:
将 ntop 集成到 Checkmk 中,可深入了解所用带宽。
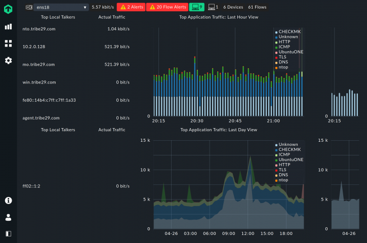
网络流监控
除了全面的网络监控外,Checkmk Enterprise从 2.0 版开始还可选择支持网络流监控。Checkmk 能够整合 ntop 提供的网络流数据,让您对网络进行更详细的监控。您无需离开 Checkmk 界面即可深入分析网络流量。
通过分析流量数据,您可以了解哪些主机、应用程序或协议正在相互通信。这样,您就 可以按主机、目标地址、协议或应用程序细分网络使用情况,了解网络上的主要通话者 和主要监听者。此外,网络流量监控可帮助您检测网络基础设施中的瓶颈或异常。
使用Checkmk,您可以在Checkmk主仪表盘上获得所有数据。Checkmk 可从 ntop 获取所有信息。此外,您还可以通过警报仪表盘查看所有流量信息并分析所有特定流量警报。此外,流量数据还为您提供每台主机的补充信息,如流量数据包、端口、对等程序和应用程序。
通过使用Checkmk您将全面了解网络流监控。
VPN 和远程工作场所监控
避免容量瓶颈、带宽和性能问题或配置错误拖慢您的VPN和远程工作场所架构。这是确保您的员工在家或在任何地方工作时都能轻松访问所需工具和应用程序的唯一方法。
有了Checkmk作为网络监控软件,您就能监控活动VPN隧道的状态和数量以及通过VPN传输的字节数,这样您就能及早发现问题,确保随时安全地远程访问公司基础设施。
通过Checkmk轻松监控设备CPU使用情况,防止VPN网关成为远程架构的瓶颈。通过这种方式,Checkmk可帮助您在早期阶段对可能出现的瓶颈做出反应。
在远程工作场所,同时监控多个参数对确保平稳运行非常有用。在这方面,您也应始终关注网关的性能利用率。Checkmk还可以帮助您监控虚拟平台的资源容量。只有在 CPU、RAM 或存储 IO 充足的情况下,才能保证虚拟工作站的平稳运行和可能的扩展。
Checkmk 支持几乎所有网络设备的监控。
一个Checkmk实例可监控数千台服务器,并可通过我们的分布式监控设置轻松实现水平扩展。
Checkmk可智能发现需要监控的指标,无需任何额外配置。
Checkmk使您能够在15分钟内完成从零到监控的转变。安装超级简单快捷!
有了Checkmk,我们能够更好地理解和洞察支撑我们业务的系统和应用程序。有了Checkmk,我们可以了解系统的生命周期和使用模式,这是一个非常强大的功能,可以帮助我们做好系统相关的业务决策。我们不需要自己乱猜,只需要调出需要的视图,或者生成报告然后查看细节就可以了。