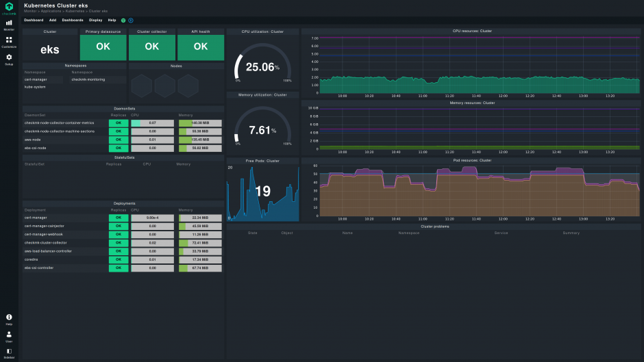
涵盖计算、网络和存储等基本云用例,以及托管数据库、函数和微服务等高级云原生技术。
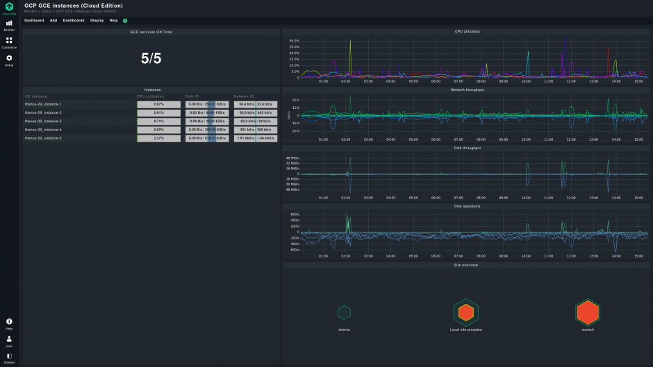
自动注册等功能使您可以在监控中实时映射云对象,同时具有推挽模式的cloud-ready代理可实现从云端进行数据收集和本地部署。
利用Checkmk REST API自动配置和操作日常监控任务,并利用Agent Bakery集中管理监控代理。
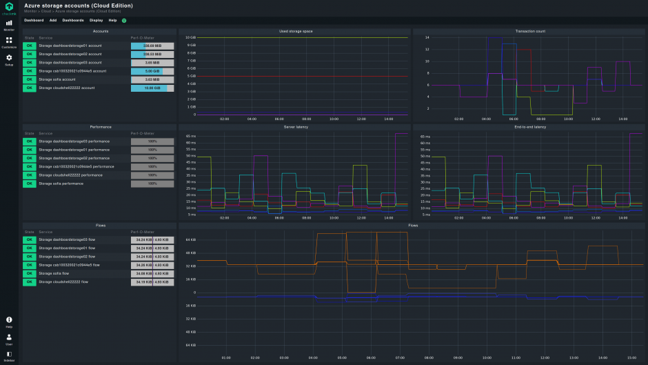
监控 AWS、Azure 和 GCP 的所有关键云用例:
与您的云无缝集成:
内置自动化:
得益于我们监控代理的新功能,Checkmk Cloud将与您的云基础设施的动态性质保持一致。
自动注册 - 自动映射您的云对象:
{{item.text}}






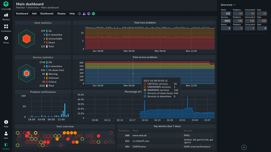
Checkmk Cloud是Checkmk监控云端及混合IT基础设施的解决方案。
请联络Checkmk销售团队,将您的订阅项目升级至Checkmk Cloud。
不可以,您可以订阅Checkmk Enterprise或Checkmk Cloud。
可以,您可以从 AWS 和 Azure 云市场部署 Checkmk Cloud,并直接在各自的租户中运行您的网站。在云市场发布的网站中均使用相同的许可证机制。我们的 Azure 和 AWS 市场列表使用 “自带许可”(BYOL)模式,因此您在这些市场发布的网站中可以使用相同的许可凭证。
可以,Checkmk Cloud提供极大弹性的托管选择。您可以采用与Checkmk Enterprise相同的方式自行托管。此外,您也可以从 Azure 和 AWS 市场部署 Checkmk Cloud。
现在试用Checkmk非常容易——只需下载Checkmk Cloud的最新版本并开始使用。这将自动开始为期30天的试用期。
Checkmk Cloud试用版是完整的、无限制的版本。您可以使用所有功能,并监控您需要的任意服务数量。试用有效期为30天。