无论是私有云、公共云还是混合云,Checkmk都能为IT管理员提供监控云基础设施的能力。
分析数百个系统和基础设施参数,使您以最高效的方式使用云应用程序和资源。使用 Checkmk,可以轻松监控节点、服务器、主机、虚拟网络和数据库。

无论您是需要简单地将内部网络复制到云,还是需要云原生,Checkmk都能满足您的需求。提升和转移到云的方式指在云服务上复制本地结构,然后由Checkmk轻松监控。
监控、查询和接收特定云服务(包括位于多个地区和/或时区的服务)的指标和错误警报。
通过监控云基础设施的成本和您正在使用的服务,掌握您的 IT 支出。
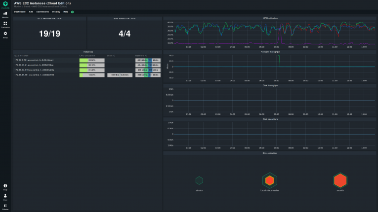
使用高度可定制的仪表盘监控警报、跟踪事件并直观显示综合性能指标。
AWS 监控
无论您拥有的是公共、私有和/或混合企业云生态系统,都能轻松与 AWS 连接。
Checkmk 支持 EC2、S3、RDS 等常见 AWS 服务。它还包括对 Lambda、ECS、EKS 等托管服务的监控,提供完整的 AWS 监控解决方案。


Checkmk支持Azure最常见的服务,包括虚拟机、Blob存储、MySQL和PostgreSQL数据库以及负载平衡器。
使用开箱即用的仪表盘跟踪Azure云的健康状况和使用详情。
GCP 监控
使用Checkmk 2.2轻松监控大量GCP服务。
无论您是将GCP集成到多云环境中,还是完全转用GCP,Checkmk都能帮助您实现最佳的GCP设置。

不管您想在哪里运行您的IT,无论是在数据中心还是在云中,甚至是两者兼而有之,Checkmk都是最先进的软件,它具有多种功能,让您无论如何都能保持控制。
可支持的平台:
通过Checkmk,我们可以了解和洞察为我们业务提供动力的系统和应用程序。有了 Checkmk,我们就能了解系统的生命周期和使用模式,当我们需要做出跟系统相关的重要决策时,这个功能能够提供非常大的帮助。
我们不必猜测,只需调出正确的视图或生成报告并查看细节即可。